| *** jonher_ is now known as jonher | 09:56 | |
| *** cgoncalves_ is now known as cgoncalves | 10:00 | |
| *** kopecmartin|pto is now known as kopecmartin | 12:26 | |
| *** elodilles is now known as elodilles_pto | 15:12 | |
| *** sshnaidm is now known as sshnaidm|afk | 15:30 | |
| *** sshnaidm|afk is now known as sshnaidm | 15:30 | |
| *** sshnaidm is now known as sshnaidm|afk | 15:32 | |
| *** sshnaidm|afk is now known as sshnaidm | 15:33 | |
| *** sshnaidm is now known as sshnaidm_ | 15:34 | |
| *** sshnaidm_ is now known as sshnaidm | 15:35 | |
| opendevreview | Tristan Cacqueray proposed opendev/system-config master: Add gerritbot-matrix health check and expose prometheus monitoring https://review.opendev.org/c/opendev/system-config/+/803125 | 17:36 |
|---|---|---|
| mordred | tristanC: ^^ a) awesome b) https://review.opendev.org/c/opendev/system-config/+/803396 needs a rebase - gerritbot-matrix sha conflicts or I'd just do it myself | 21:20 |
| opendevreview | Tristan Cacqueray proposed opendev/system-config master: Add gerritbot-matrix identity lookup configuration https://review.opendev.org/c/opendev/system-config/+/803396 | 21:29 |
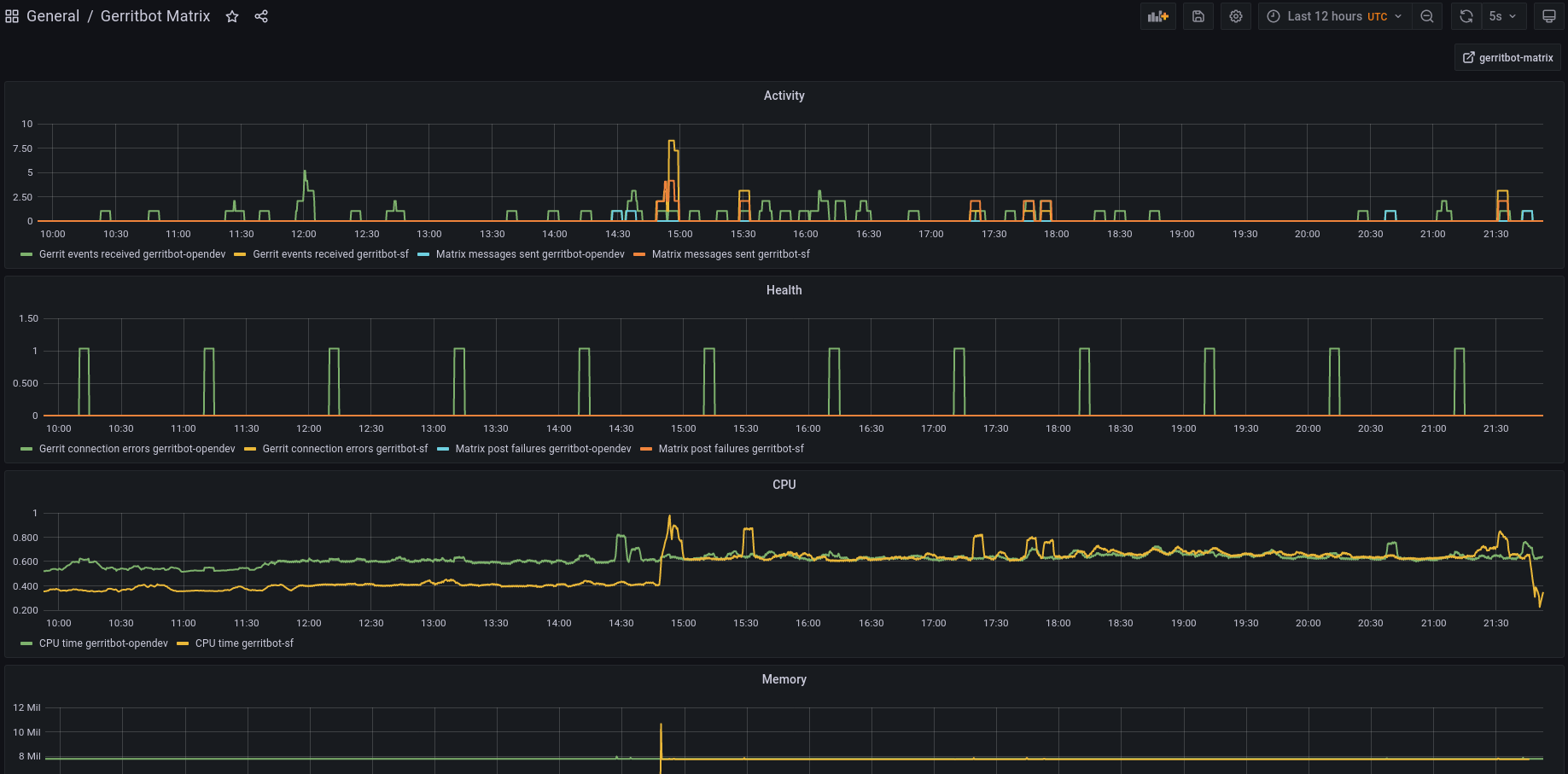
| tristanC | mordred: nice thanks! by the way, here is how the metrics look like in grafana: https://matrix-client.matrix.org/_matrix/media/r0/download/matrix.org/TIjNHQWUwHJlwgOpLbQRMYdN | 21:29 |
| *** lukas is now known as Guest3654 | 21:32 | |
| *** Guest3654 is now known as luk4s | 21:34 | |
| mordred | tristanC: the regular connection errors are interesting | 21:44 |
Generated by irclog2html.py 2.17.2 by Marius Gedminas - find it at https://mg.pov.lt/irclog2html/!